
| 实验室超纯水设备耗材更换周期介绍 | |
| 发布时间:[2021-10-14 05:22:06] | |
|
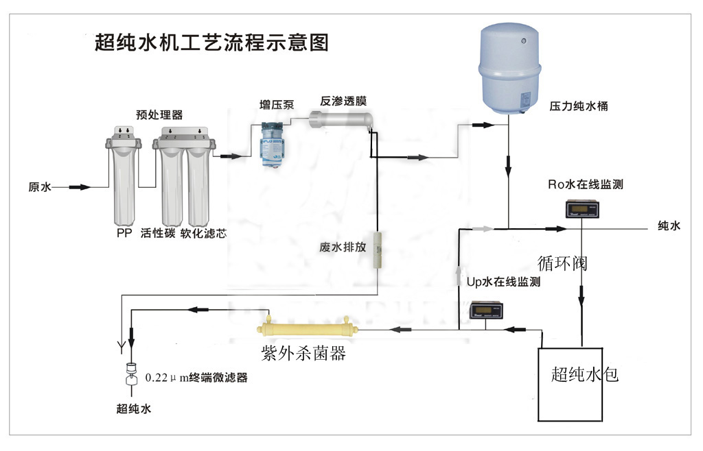
实验室超纯水设备耗材更换周期介绍:超纯水设备一般采用预处理+反渗透膜+纯化的滤芯属于耗材,有一定的使用寿命,实际的使用寿命受很多因素的影响,比如原水水质、使用频率、使用习惯等等。那在使用过程中,我们应该如何判断确定滤芯耗材需要更换了呢? 一、超纯水设备制水量变小 在水温和水压都没有变化的情况下,制水量变小,那么很可能是滤芯堵塞,这时我们可以尝试清洗滤芯,若清洗后任然很小,不能满足需要,那滤芯极有可能达到了其使用寿命,这时候我们就需要给超纯水设备更换新的滤芯。 二、超纯水设备制水太快 纯水机如出现制水出水明显加快的现象,这种情况考虑反渗透膜损坏,失去过滤功能,这时我们就需要考虑更换RO反渗透膜。 三、水质不达标 若在其他无异常的情况下出现水质持续性不达标,应该考虑更换滤芯。 四、到达理论时间值 在正常情况下,除水质污染严重地区,超纯水设备耗材都有一个更换周期,泉特环境对耗材更换时间有以下建议: 建议更换时间节点: 1、预处理住:主要滤除铁锈、泥沙、纤维等可虑杂质,降低水中余氯、重金属、异色异味以及部分有机物,建议更换周期为3个月。 2、RO反渗透膜:有效拦截水中的细菌、重金属有机物等;杂质去除率可达95-99%,建议更换周期为18-24个月。 3、超纯化柱:进一步纯化水质,产出符合实验室要求的超纯水。 使用超纯水设备时,注意滤芯的更换,则可保持良好的出水和水质,也可保证设备的工作寿命。 | |